使用面板安装doris
ecs配置
实例类型
通用计算增强型 | 8vCPUs | 16GiB | c6.2xlarge.2
系统镜像
Rocky Linux 9.0 64bit | 公共镜像
云硬盘
系统盘 高IO | 480 GiB
doris面板下载链接
wget https://qa-build.oss-cn-beijing.aliyuncs.com/enterprise-doris-release-output/selectdb-doris-2.1.7.1-bin-x64.tar.gz设置管理员密码
http://1.95.49.79:8004/initialize/settings
admin
nidemima服务组件配置

需要手动创建这两个目录,并把doris-manager的tar包放在/opt/downloads/doris_manager目录
设置完之后,点击启动即可

等待启动
大概1~2分钟


设置root密码
niderootmimadoris下载链接
去官网下载二进制包
官方下载地址
https://doris.apache.org/download
2.1.7直链(avx2)
wget https://apache-doris-releases.oss-accelerate.aliyuncs.com/apache-doris-2.1.7-bin-x64.tar.gz
2.1.7直链(noavx2)
wget https://apache-doris-releases.oss-accelerate.aliyuncs.com/apache-doris-2.1.7-bin-x64-noavx2.tar.gz选择版本(建议选择noavx2)
这里我先下载的是avx2版本


机器参数检查
[root@test-dolphinscheduler downloads]# wget http://192.168.0.209:8004/api/download/validation.sh -O validation.sh && chmod +x validation.sh && sudo ./validation.sh
--2024-12-18 08:57:12-- http://192.168.0.209:8004/api/download/validation.sh
Connecting to 192.168.0.209:8004... connected.
HTTP request sent, awaiting response... 200
Length: 9705 (9.5K) [application/octet-stream]
Saving to: ‘validation.sh’
validation.sh 100%[========================================================================>] 9.48K --.-KB/s in 0s
2024-12-18 08:57:12 (192 MB/s) - ‘validation.sh’ saved [9705/9705]
[INFO] Start to check OS env for manager-agent deployment
[INFO] net-tools command check pass
[INFO] manager-agent dependent commands check pass
[WARN] command lspci not found, please install it or check privilege
[INFO] Start to check OS env for Doris deployment
[INFO] max number of open file descriptors value: 65535, set it to 65536
[INFO] max_map_count check PASS
[INFO] swap_memory check PASS
[INFO] detect transparent_hugepage is enabled, try to disable it
********************************!!!WARN!!!***************************
system params changed, please RESTART terminal session to take effect
*********************************************************************
检查完之后,重启一个session
[root@test-dolphinscheduler downloads]# wget http://192.168.0.209:8004/api/download/deploy.sh -O deploy.sh && chmod +x deploy.sh && ./deploy.sh
--2024-12-18 08:58:23-- http://192.168.0.209:8004/api/download/deploy.sh
Connecting to 192.168.0.209:8004... connected.
HTTP request sent, awaiting response... 200
Length: 9754 (9.5K) [application/octet-stream]
Saving to: ‘deploy.sh’
deploy.sh 100%[========================================================================>] 9.53K --.-KB/s in 0s
2024-12-18 08:58:23 (285 MB/s) - ‘deploy.sh’ saved [9754/9754]
[INFO] deploy dir for manager-agent not specified, set as current path: /opt/downloads
[INFO] Start to check OS env for manager-agent deployment
[INFO] net-tools command check pass
[INFO] manager-agent dependent commands check pass
[WARN] command lspci not found, please install it or check privilege
[INFO] Start to deploy manager-agent, set deploy dir /opt/downloads
[INFO] Downloading from http://192.168.0.209:8004/api/download/manager-agent-24.1.3-x64-bin.tar.gz
[INFO] File /opt/downloads/manager-agent-24.1.3-x64-bin.tar.gz downloaded successfully
[INFO] decompress manager-agent package done
[OK] doris agent is running as pid=1283238
[INFO] set doris agent crontab done
[INFO] Congratulations! manager-agent-24.1.3-x64-bin has been installed

到这里发现不支持

重新下载noavx2版本


集群部署成功

复制连接信息
[{"type":"Doris Manager","address":"192.168.0.209:8004","user":"root","password":"zidongshengchengmima","connectionStr":""},
{"type":"MySQL 协议","address":"192.168.0.209:9030","user":"admin","password":"zidongshengchengmima","connectionStr":"mysql -h192.168.0.209 -P9030 -u<user_name> -p<password>"},
{"type":"Http 协议","address":"192.168.0.209:8030","user":"admin","password":"zidongshengchengmima","connectionStr":"http://192.168.0.209:8030"}]集群访问面板

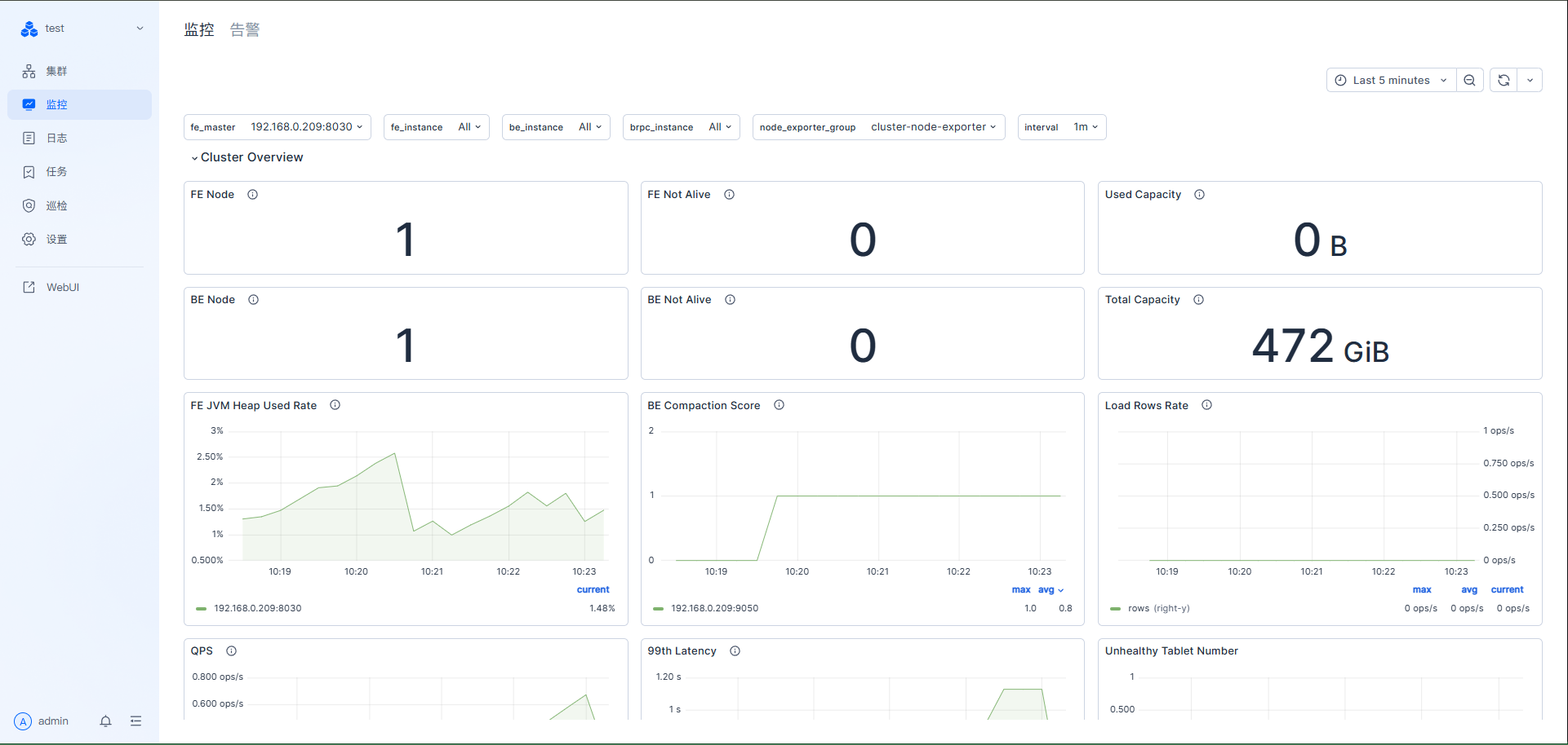
集群访问面板-监控部分

集群访问面板-日志部分


集群访问面板-任务部分

集群访问面板-巡检部分

集群访问面板-设置部分

集群访问面板-webui部分
webui部分-登录
使用之前的保存的链接进行登录(可以使用内网host)

webui部分-查询部分


webui部分-会话管理

webui部分-查询审计

webui部分-负载管理

webui部分-数据部分

webui部分-权限部分

webui部分-导入部分

至此,全部安装完成。
参考资料:
1.https://docs.selectdb.com/docs/enterprise/cluster-manager-guide/deployment-guide/deployment-guide-24.x
2.https://docs.selectdb.com/docs/enterprise/enterprise-core-guide/selectdb-distribution-doris-core-deployment-guide
3.https://doris.apache.org/download
欢迎关注我的公众号“**辣个男人Devin**”,新鲜技术文章第一时间推送。